摘 要:山東景芝酒業股份有限公司作為國家白酒釀造骨干企業,一直致力于推進兩化融合以全面提升產品質量安全。本篇主要介紹公司生產過程兩化融合的應用實踐,將經驗與行業內外分享,以共同促進產品質量安全的提升。
關鍵詞:兩化融合;應用實踐。
趙德義 劉建波 楊仁君
?。ㄉ綎|景芝酒業股份有限公司)
兩化融合是以信息化帶動工業化、以工業化促進信息化,是信息化和工業化的高層次的深度結合,是工業化和信息化發展到一定階段的必然產物,其核心就是信息化支撐,追求可持續發展模式。近十余年是中國白酒行業飛速發展的時期,但由于傳統手工操作存在勞動強度大,生產效率低;人為因素影響大,質量不夠穩定;過程計量檢測數據滯后等不足,更需要通過兩化融合的導入改進傳統作業的不足,進一步實現質量和效率的提升,促進行業健康可持續發展。
山東景芝酒業股份有限公司作為國家白酒釀造骨干企業,一直致力于推進兩化融合以全面提升產品質量安全。特別在近幾年,公司全面導入互聯網思維,積極打造數字化企業, ERP系統、OA協同辦公平臺、營銷管理平臺、防偽追溯系統、釀酒自動化信息化、O2O平臺和定制酒平臺等系統完成并投入運行。2015年,公司被工信部評定文章來源華夏酒報為兩化融合管理體系貫標試點企業和全國工業企業質量標桿,現將公司實施兩化融合的應用實踐與行業內外分享,以共同促進產品質量安全的提升。本篇主要介紹公司生產過程兩化融合的應用實踐。
景芝酒業兩化融合在生產過程中的應用實踐主要由麩曲生產自動化信息化、釀酒生產自動化信息化、輸送勾調智能化和中央監控系統四部分組成。
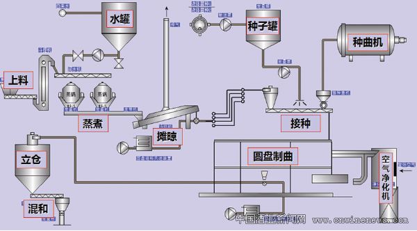
一、麩曲生產自動化信息化 公司借鑒醬油現代生產設備,創新實施麩曲信息化自動化,建成目前國內最大的芝麻香麩曲自動化生產線。該生產系統由培菌系統、蒸煮系統、倉儲配料系統和自動化工藝控制等部分組成。培菌系統包括種曲機、種子培養罐、大型圓盤制曲機,實現了自種子培養到成曲的機械化自動化;蒸煮系統包括麩皮提升機、蒸球、風冷攤晾機,實現了原料蒸煮、攤晾的機械化自動化;倉儲配料系統包括進出圓盤制曲機和貯存立倉物料輸送設備、大型立倉、定量混合機、定量包裝機,實現從原料到成品曲的輸送、倉儲及混合分裝械化自動化。

麩曲自動化系統示意圖
自動化控制系統做到重量、溫度、水份、供氧等工藝參數的采集和實時處理,以過程數據分析為基礎,結合麩曲生長曲線,實現了麩曲培養的智能化控制。控制精度大幅提升,溫度準確到0.1℃,風機頻率準確到1Hz,實現制曲工藝標準化和全程信息化管理。

麩曲自動化控制系統圖
二、釀酒生產自動化信息化 釀酒自動化信息化系統由配料系統、物料輸送系統、蒸酒蒸糧系統、糧糟堆積系統、自動化控制系統等部分組成。
?、倥淞舷到y,包括潤糧機、酒醅喂料機、加稻殼機、加漿機、加曲機等。
②物料輸送系統,包括出入池抓斗、行車,配料輸送機、上甑輸送機、出甑輸送機、堆積上料輸送機、堆積出料輸送機等。
?、壅艟普艏Z系統,包括裝甑機、三聯甑、風冷機、攤晾機等。
?、芗Z糟堆積系統,包括堆積箱、攤晾機等。
?、葑詣踊刂葡到y,包括稱重機、變頻電機、料位感應器、溫度傳感器、電磁流量計以及主控機、輔控機以及數據處理系統等。

釀酒自動化系統示意圖
釀酒 生產現場圖
釀酒自動控制系統具有重量、溫度、流量、液位、料位檢測及數據采集功能,實現配料輸送、蒸酒、蒸糧、攤晾、堆積等主要過程的自動控制和信息處理。主要控制過程包括:原料輸送過程、配料潤糧過程、蒸酒溫度管理、晾渣過程、堆積過程等的自動控制和各關鍵過程設備的連鎖控制,以及數據分析處理、共享,實現釀酒過程信息化管理。

工藝過程控制點圖

生產線總控系統圖
釀酒生產線關鍵設備:三聯甑、裝甑機

三聯甑、裝甑機
三聯甑和裝甑機是釀酒機械化的核心設備,三聯甑和半自動裝甑機作為景芝酒廠的重要技術發明,從70年代就開始設計使用,一直在白干酒中使用到現在,經過實踐證明是優秀的機械化釀酒設備。
每套甑鍋配備一套擺動裝甑機,裝甑機采用三連臂方式,上料端位置固定,裝甑出料端擺動幅度大,擺動靈活,能夠達到與手工裝甑相同的效果。三聯甑鍋第一工位裝甑,第二工位餾酒,第三工位出料,三甑鍋按節拍流轉,協調工作。三聯甑、裝甑機作為釀酒自動化設備中最重要的部分,工藝操作較復雜,在整個操作區內是最為關鍵的設備,也是操作區內的視覺中心,解決了傳統釀酒生產機械化的關鍵難題。
釀酒生產線關鍵設備:堆積箱
堆積箱
芝麻香堆積箱采用長方形廂式設計,底部采用網帶,料層厚度1米,配有自動加熱、加濕、鼓風裝置,既滿足了堆積的保溫需要,又可適量通風供氧,保證了堆積酒糟微生物生長需要的新鮮氧氣。堆積期間,自動控制系統根據工藝要求自動通風供氧,保證了芝麻香微生物生長需求,堆積溫度達到50-55℃,大幅提高了堆積效果,是芝麻香型白酒實現機械化的關鍵。
三、白酒自動輸送計量控制、智能勾調系統 白酒自動輸送計量控制系統:自動輸送計量控制系統一部分連接各個釀造車間、各原酒庫,實現整個公司的原酒輸送控制和貯存管理。另一部分完成公司大樣勾調自動控制和暫存酒貯存管理,大樣勾調準確度和效率大幅提高。

輸送計量控制系統示意圖
智能勾調系統:通過引入智能算法實現計算輔助勾調,能夠有效提高勾調質量和效率,解決單純依靠勾調人員設計配方工作量巨大、效率低下的難題。設計一個配方的時間由原來的1-3天,縮短到最少3分鐘。

智能勾調流程圖
四、中央監控系統 自動化管理中心為公司總的生產、能源、安全管理中心,實現對各生產單元的工藝數據、能源消耗、安全情況即時監控;同時還提供各類統計分析數據,為公司生產管理決策提供支持。
